 
		 
				
氣調保鮮冷庫
氣調庫又稱氣調貯藏是果蔬保鮮貯藏方法。它是在冷藏的基礎上,增加氣體成分調節,通過對貯藏環境中溫度、濕度、二氧化碳、氧氣濃度和乙烯濃度等條件的控制,抑制果蔬呼吸作用,延緩其新陳代謝過程,更好地保持果蔬新鮮度和商品性,延長果蔬貯藏期和保鮮期(銷售貨架期)。通常氣調貯藏比普通冷藏可延長貯藏期0.5-1倍;氣調庫內儲藏的果蔬,出庫后先從"休眠"狀態"蘇醒",這使果蔬出庫后保鮮期(銷售貨架期)可延長21~28天,是普通冷藏庫的3~4倍。
目錄
1、氣調庫技術概述
基本概述
傳統的果蔬貯藏保鮮方法有簡易貯藏、通風庫貯藏、輻射保鮮、化學保鮮、冷庫貯藏。簡易貯藏、通風庫貯藏設備簡單、投資少,但貯藏效果差,貯藏期短,腐爛損失嚴重。輻射及化學保鮮在部分水果上有一定適用性,但存在輻射及化學殘留污染,不是所有果蔬都能應用。
氣調貯藏能在適宜低溫條件下,通過改變貯藏環境氣體成分、相對濕度,更大程度地創造果蔬貯藏更佳環境,其效果表現在以下方面:氣調貯藏營造的低氧(一般O2含量為l%-5%)、適當CO2濃度能有效地抑制呼吸作用,減少果蔬中營養物質的損耗,同時抑制病原菌的滋生繁殖,控制某些生理病害的發生;清除貯藏環境氣體中的乙烯,以抑制其對果蔬的催熟作用,延緩后熟和衰老過程;增加環境氣體中的相對濕度,以降低果蔬的蒸騰作用,從而達到果蔬長期貯藏保鮮的目的。
經過氣調貯藏的果蔬所具有的特點
(1)很好地保持果蔬原有的形、色、香味;
(2)果實硬度高于普通冷藏;
(3)貯藏時間延長;
(4)果實腐爛率低、自然損耗(失水率)低;
(5)延長貨架期。由于果蔬長期受低02和高C02的作用,當解除氣調狀態后果蔬仍有一段很長時間的滯后效應或休眠期;(6)適于長途運輸和外銷。果蔬質量明顯改善,為外銷和運銷創造了條件;(7)許多果蔬能夠達到季產年銷周年供應,創出良好的社會和經濟效益。
氣調庫的構成
:氣調庫一般由氣密庫體、氣調系統、制冷系統、加濕系統、壓力平衡系統以及溫度、濕度、O2、CO2,氣體自動檢測控制系統構成。 氣調庫的特點:
按照氣調庫儲藏技術的要求,氣調庫既具有冷藏庫的冷藏功能,又具有構造形式和管理使用上的獨特之處。1)氣密性這是氣調庫在構造上區別與冷藏庫的一個更主要的特點。它不僅要求圍護結構隔熱以減少外界對庫溫的影響,而且還要求圍護結構密閉以減少庫內外氣體的交換,維護庫內較穩定的氣體成分。
2、安全性
這是隨氣密性而伴生的要求。氣調庫在降溫,回溫以及氣調過程中,因庫內溫度,壓力變化會在圍護結構兩側產生壓差。如壓差不及時消除或控制在一定范圍內,將引起庫體的損壞。既要保證庫體的氣密,又要保證其安全是氣調庫的又一特點。
3、庫內空間高
單層建筑現代氣調庫幾乎都是單層地面建筑,庫內空間高。這種特有的建筑形式是以氣密性和安全性為前提而形成的
4、快進整出
這是氣調庫在使用管理上的又一大特點,快進是對貨物入庫時間的要求以便使其盡早處于氣調儲藏狀態。一旦儲藏結束,庫內的貨物更好在短期內出完,不能采用氣調的時間,使氣調狀態盡早形成。
5、高堆裝滿
這是使用管理上的又一大特點。除留出必要的檢查通道外,貨物在庫內應盡可能高堆滿裝,時庫內剩余的空隙小,減少氣體的處理量,加快氣調的速度,縮短氣調的時間,使氣調狀態盡早的形成。
2、 氣調庫庫體
氣調庫庫體不僅要求具有良好的隔熱性,減少外界熱量對庫內溫度的影響,更重要的是要求具有良好的氣密性,減少或消除外界空氣對庫內氣體成分的壓力,保證庫內氣體成分調節速度快,波動幅度小,從而提高貯藏質量,降低貯藏成本。氣調庫庫體主要由氣密層和保溫層構成。氣調保鮮庫按建筑可分為3種類型:裝配式、磚混式、夾套式。裝配式氣調庫圍護結構選用彩鍍聚氨脂夾心板組裝而成,具有隔熱、防潮和氣密的作用。該類庫建筑速度快,美觀大方,但造價略高,是目前國內外新建氣調庫更常用的類型。氣調庫采用專門的氣調門,該門應具有良好的保溫性和氣密性。另外,在氣調庫封門后的長期貯藏過程中,一般不允許隨便開啟氣調門,以免引起庫內外氣體交換,造成庫內氣體成分的波動,為便于了解庫內果蔬貯藏情況,應設置觀察窗。氣調庫建好后,要進行氣密性測試。氣密性應達到300Pa,半降壓時間不低于20-30min。
3、氣調系統
要使氣調保鮮冷庫達到所要求的氣體成分并保持相對穩定,除了要有符合要求的氣密性庫體外,還要有相應氣體調節設備、管道、閥門所組成的系統,即氣調系統。整個氣調系統包括脫氧機或制氮系統、二氧化碳脫除系統、乙烯脫除系統、溫度、濕度及氣體成分自動檢測控制系統。

1、脫氧機
是目前建造安裝的氣調庫降氧設備,其工作原理是采用壓力低于24KPa的風機進行循環脫氧,再使用真空泵解析活化,電機采用變頻調速技術。這種技術往往被人們誤以為是VSA制氮機。脫氧機與VSA制氮機的更大區別在于,VSA制氮機仍然使用壓縮空氣為動力源(盡管壓力較低),這種含油氣源仍然將導致VSA制氮機原料的失效,而脫氧機使用的是無油微壓風機,原料不存在油污染的情況,其循環風量是VSA制氮機的5倍以上,這種降氧設備比膜制氮機、PSA制氮機效率高40%,比VSA制氮機高30%,比制氮機節能40%國外現有意大利和德國少數幾個公司掌握了脫氧機技術,國內只有天津捷盛公司的脫氧機取得技術上的突破,其降氧能力甚至略高于國外品牌,工藝較為成熟,在大量的氣調庫中使用。
2、制氮系統
制氮機大體上經歷了催化燃燒制氮;碳分子篩吸附制氮、中空纖維膜分離制氮、以及真空低壓吸附脫氧制氮(即VSA)的發展過程。目前普遍采用碳分子篩、中空纖維膜分離制氮及VSA制氮。
2.碳分子篩吸附制氮機碳分子篩制氮是采用變壓吸附原理制氮,由于氧分子與氮分子的動力學直徑不同,氧分子的擴散速度比氮分子快數百倍。而吸附量與壓力成正比,利用氧、氮短時間內吸附量差異甚大的特點,由程序控制器按特定的時間程序在兩個塔之間進行快速切換,結合加壓氧吸附、減壓氧解吸的過程,將氧從空氣中分離出來。碳分子篩制氮機具有制氮純度高(可達到99.9%)、設備簡單、價格低的特點,但設備中閥門多,切換頻繁,每年每只閥門需開關20-40萬次,設備噪聲大。因此要求保證閥門的質量,否則會影響設備的可靠性。
2.2中空纖維膜分離制氮機膜分離制氮是利用氧氣與氮氣透過中空纖維膜壁的速度差異特點,將氧氣從空氣中分離出來。中空纖維膜制氮機是目前氣調貯藏使用更廣泛的設備。它由壓縮機、貯罐、冷干機、過濾器、加熱器、中空纖維膜及管、閥組成。具有以下特點:(1)設備簡單、占地少、易安裝;(2)只需開動空壓機即可得到富氮空氣;(3)濃度可在95%-99%之間調節,使用靈活,能快速啟動停車;(4)安全可靠,分離器無運動部件,可連續穩定工作;(5)分離過程無相變、無壓力損失、能耗低;(6)易小型化;(7)投資小。
2.真空低壓吸附脫氧制氮機制氮機是采用CMS活性碳吸附再生的原理來吸附大氣中的O2并向庫內注入高純度氮氣。由二個裝滿CMS活性碳的罐體、泵組、閥件、管路及控制單元組成。具有以下特點:(1)低壓(0.8bar)運行,比同性能的PSA及膜制氮機節能80%左右。(2)降氧效果提高30%以上,可將氣調庫內氧氣含量控制在1%以下,甚至可以達到0.3%(3)維護成本低。穩定可靠。設備中的主要活性炭吸附模塊壽命長達2-3年以上。(4)與庫體止漏系統配合更有效防止氣調庫氣體泄漏。(5)氣調庫氣體內循環。更有效的節約運行成本。
3、二氧化碳脫除系統
主要用于控制氣調庫中二氧化碳含量。完全依靠果蔬呼吸時所釋放的二氧化碳,增加氣調庫內二氧化碳濃度,適量的二氧化碳對果蔬起保護作用,使貯藏保鮮效果良好。但是,二氧化碳濃度過高,則會對果蔬造成傷害,因此脫除(洗滌)過量的二氧化碳,調節和控制好二氧化碳濃度,對提高果蔬貯藏質量非常重要;通常的二氧化碳脫除裝置大體上有4種形式:(1)消石灰脫除裝置;(2)水清除裝置;(3)活性碳清除裝置;(4)硅橡膠膜清除裝置。活性碳清除裝置是利用活性碳較強的吸附力,對二氧化碳進行吸附,待吸附飽和后鼓入新鮮空氣,使活性碳脫附,恢復吸附性能,是當前氣調庫脫除二氧化碳普遍采用的裝置。二氧化碳脫除系統應根據貯藏果蔬的呼吸強度、氣調庫內氣體自由空間體積、氣調庫的貯藏量、庫內要求達到的二氧化碳氣體成分的濃度確定脫除機的工作能力。
4、乙烯脫除系統
乙烯是果蔬在成熟和后熟過程中自身產生并釋放出來的一種氣體,是一種促進呼吸、加快后熟的植物激素,對采后貯藏的水果有催熟作用。在對乙烯敏感的水果貯藏中,應將乙烯去除。因此果蔬貯藏中既要設法抑制乙烯產生,又要消除貯藏庫內乙烯積累。目前普遍采用且相對有效的方法為高錳酸鉀化學除乙烯法和空氣氧化去除法。化學除乙烯法是在清洗裝置中充填乙烯吸收劑,常用的乙烯吸收劑是將飽和高錳酸鉀溶液吸附在碎磚塊、蛭石或沸石分子篩等多孔材料上,乙烯與高錳酸鉀接觸,因氧化而被清除。該方法簡單,費用很低,但除乙烯效率低,且高錳酸鉀為強氧化劑,會灼傷皮膚。目前,空氣氧化去除法是利用乙烯在催化劑和高溫條件下與氧氣反應生成二氧化碳和水的原理去除乙烯,與高錳酸鉀去除法相比其投資費用高,但因具有以下明顯優點為人們所接受:
(1)除乙烯效率高,可除去庫內氣體中所含乙烯量的99%,可將貯藏間內乙烯濃度控制在l-5μL/L;(2)減少水果霉變,在去除乙烯同時,能對庫內氣體進行高溫殺菌消毒;(3)一機多用,去除乙烯同時,還能除掉水果釋放的芳香氣體,減輕這些氣體對水果產生催熟作用的不良影響。
注:除對乙烯敏感的水果(主要為亞熱帶、熱帶水果):獼猴桃、香蕉等外,蘋果、梨等溫帶水果不需要乙烯脫出設備。
自動檢測控制系統氣調庫內檢測控制系統的主要作用為:對氣調庫內的溫度、濕度、O2、CO2氣體進行實時檢查測量和顯示,以確定是否符合氣調技術指標要求,并進行自動(人工)調節,使之處于更佳氣調參數狀態。在自動化程度較高的現代氣調庫中,一般采用自動檢測控制設備,它由(溫度、濕度、O2、CO2)傳感器、控制器、計算機及取樣管、閥等組成,整個系統全部由一臺中央控制計算機實現遠距離實時監控,既可以獲取各個分庫內的O2、CO2、溫度、濕度數據,顯示運行曲線,自動打印記錄和啟動或關閉各系統,同時還能根據庫內物料情況隨時改變控制參數。中央控制計算機采用Windows界面,使用操作人員可以方便直觀地獲取各方面的信息。
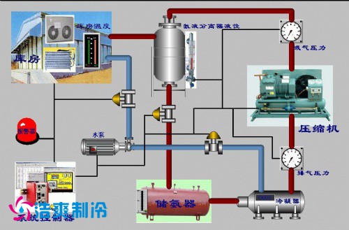
6、制冷系統
制冷系統是實現機械制冷所必須的機器、設備及連接這些機器、設備的管道、閥門、控制元件等所組成的封閉循環系統。氣調庫的制冷系統與普通冷庫的制冷系統基本相同。但氣調庫制冷系統具有更高的可靠性,更高的自動化程度,并在果蔬氣調貯藏中長時間維持所要求的庫內溫度。一般采用氨制冷系統或氟利昂單級壓縮直接膨脹供液制冷系統。

7、加濕系統
與普通果蔬保鮮冷庫相比,由于氣調貯藏果蔬的貯藏期長,果蔬水分蒸發較高,為抑制果蔬水分蒸發,降低貯藏環境與貯藏果蔬之間的水蒸氣分壓差,要求氣調庫貯藏環境中具有更佳的相對濕度,這對于減少果蔬的干耗和保持果蔬的鮮脆有著重要意義。一般庫內相對濕度更好能保持在90%-95%之間。
常用的氣調庫加濕方法有以下幾種:
(1)地面充水加濕;
(2)冷風機底盤注水;
(3)噴霧加濕;
(4)離心霧化加濕;
(5)超聲霧化加濕。
8、氣調庫壓力平衡系統
在氣調保鮮冷庫建筑結構設計中還必須考慮氣調庫的安全性。由于氣調庫是一種密閉式冷庫,當庫內溫度降低時,其氣體壓力也隨之降低,庫內外兩側就形成了氣壓差。
據有關資料介紹,當庫內外溫差l℃時,大氣將對圍護結構產生40Pa的壓力,溫差越大壓力差也越大。若不把壓力差及時消除或控制在一定的范圍內,將會使庫體損壞。為保證氣調庫安全性和氣密性,并為氣調庫運行管理提供必要的方便條件,氣調庫應設置壓力平衡系統:安全閥、緩沖貯氣袋。安全閥是在氣調庫密閉后,保證庫內外壓力平衡的特有安全設施,它可以防止庫內產生過大的正壓和負壓,使圍護結構及其氣密層免遭破壞。
氣調庫在運行期間會出現微量壓力失衡,緩沖貯氣袋的作用就是消除或緩解這種微量壓力失衡。當庫內壓力稍高于大氣壓力時,庫內部分氣體進入緩沖貯氣袋,當庫內壓力稍低于大氣壓時,緩沖貯氣袋內的氣體便自動補入氣調間。貯氣袋是把庫內壓力的微量變化,轉換成貯氣袋內氣體體積的變化,使庫內外的壓差減小或接近于零,消除和緩解壓差對圍護結構的作用力。緩沖貯氣袋是由氣密性好且具有一定抗拉強度的柔性材料制成。
 
			地址:北京經濟技術開發區 
						
地址:湖北武漢漢陽區
						
地址:浙江省杭州市江干區
地址:成都市錦江區
						
地址:西安市未央區
						
地址:烏魯木齊市水磨溝區
						
地址:佛山市南海區